Iron Fort Compliance Analytics

How to get compliance insights from Iron Fort Analytics

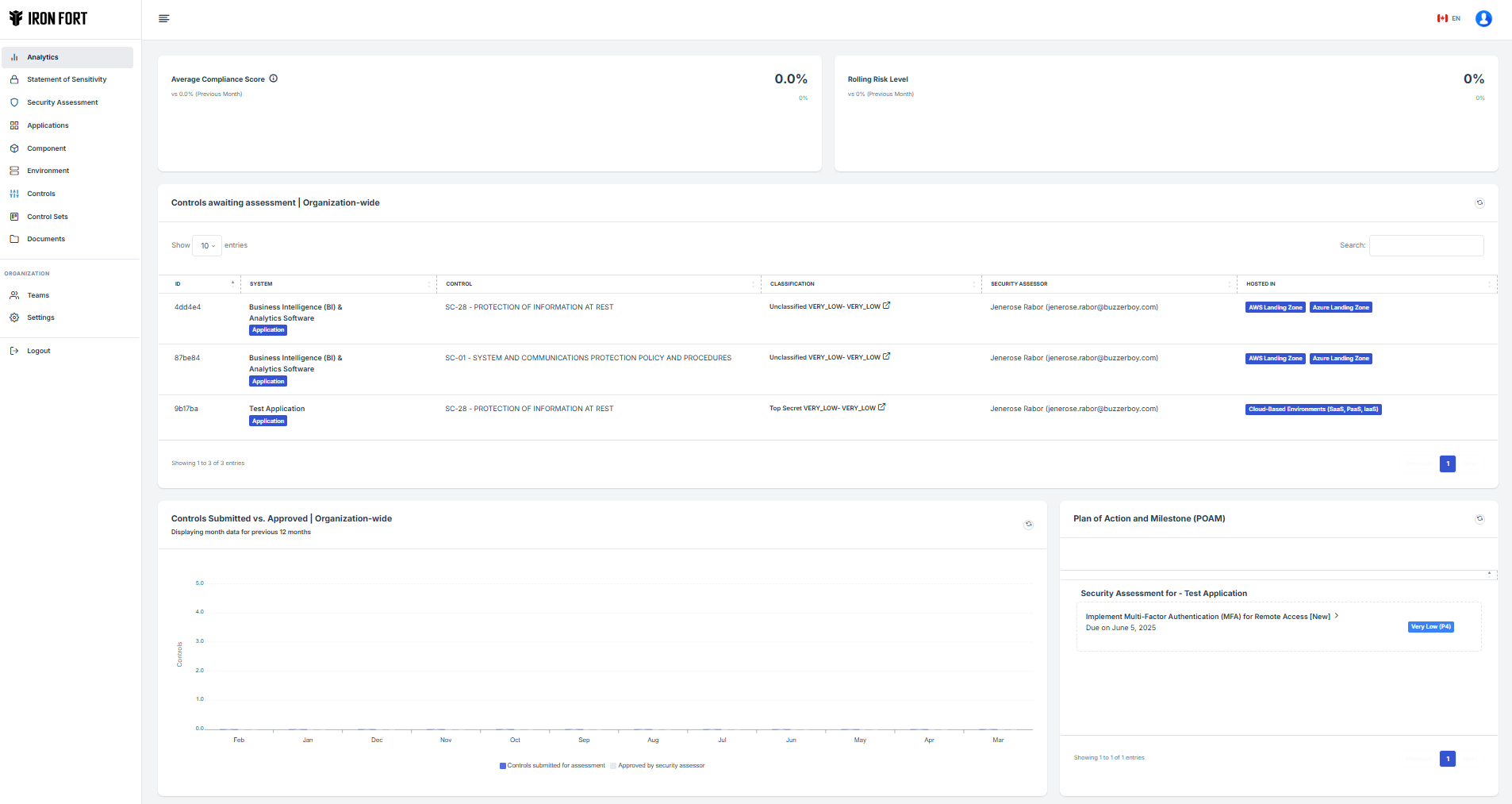
Dashboard

Shows every data regarding Average Compliance Score, Rolling Risk Level, Controls awaiting assessment, Controls Submitted vs. Approved, Plan of Action and Milestone (POAM), Statement of Sensitivity awaiting business owner approval, Mission-critical Systems, Compliance Score by Application & Environment, Compliance Score by Control, Residual Risks Register, Data Classification Coverage and Security Assessment Coverage

Give it a try

Experience the power of Iron Fort Analytics with a hands-on demo. Discover how our tools can help you achieve compliance and manage risks effectively.

Analytics Topics

Explore various topics related to Iron Fort Analytics, including dashboard usage, compliance insights, and risk management strategies.

How To: Use Controls-awaiting Assessment Widget

Learn how to effectively use the Controls-awaiting Assessment Widget to manage and track your compliance controls.

How To: Plan of Action Measurements (PoAM) Widget

Understand how to utilize the Plan of Action Measurements (PoAM) Widget for better compliance management.

How To: Statement of Sensitivity awaiting review

Discover the process of reviewing and managing Statements of Sensitivity awaiting approval.

How To: Mission Critical Systems

Learn how to identify and manage Mission Critical Systems within your compliance framework.

How To: Compliance Score by Environment

Understand how to analyze Compliance Scores by different environments for better insights.

How To: Residual Risks Register

Learn how to maintain and utilize the Residual Risks Register for effective risk management.

How To: Data Classification Coverage

Discover how to ensure comprehensive Data Classification Coverage within your organization.

How To: Security Assessment Coverage

Understand the importance of Security Assessment Coverage and how to achieve it.

Ready to Simplify Your Compliance?

Get expert insights on Risk Acceptance in SA&A with our exclusive eBook.

Learn the key factors for managing risk in SA&A. Download our free eBook and simplify your compliance process